New Relic
Senior Product DesignerNew Relic is the leading observability platform where Dev and Ops teams come together to solve data problems. It is used by over 16,000 companies to help engineers make decisions with data across their entire software stack.
Kubernetes application monitoring
In short, Kubernetes is an orchestration system. It automatically maintains the infrastructure of any modern application. While it's mainly focused on DevOps and SREs, we found a niche to let developers monitor their apps on Kubernetes.
Why? They could optimize container-based apps by showing how them were impacting cluster performance.
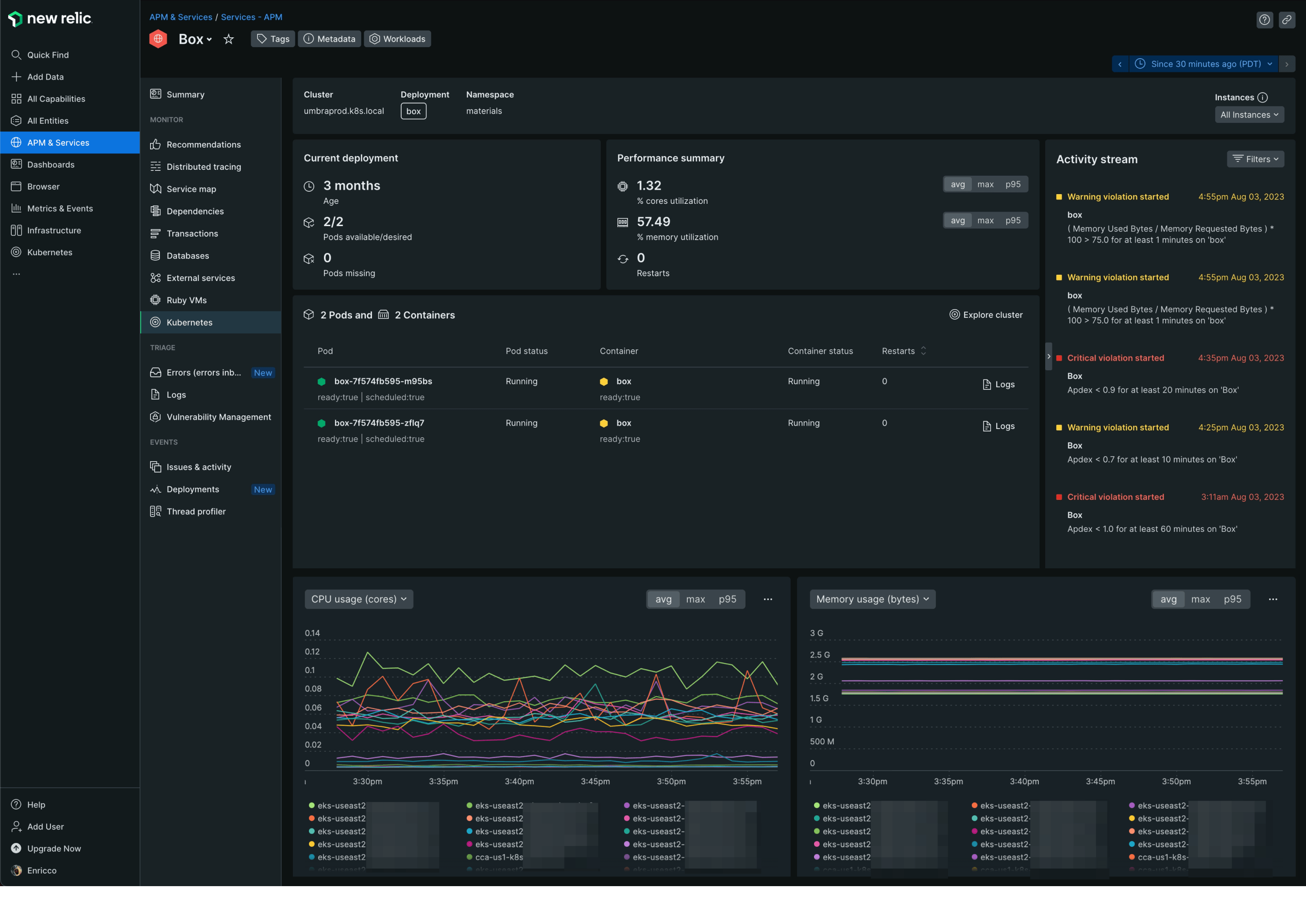
I did user research and interviews with developers, using early prototypes so were able to iterate quickly. Based on their needs and pain points, we delivered a bird's eye view of their application's performance:
- Showing golden signals regarding how resources were impacting the apps.
- Get alerted to events and critical issues in the activity stream on the right.
- Showing first containerized app problems in the table.
- Get contextual logs for each app.
- Performance charts, helping to troubleshoot anomalies.

Kubernetes explorer
The Kubernetes infrastructure page displays the cluster's health and performance. We introduced a high-density view or honeycomb, to provide a more visual representation of the entire cluster and highlight important system issues. This change helped simplify things for less experienced users.
During the process, I also updated the icons for each Kubernetes resource, as the platform previously used the same icon for all of them. This change greatly improved the ability to identify resources throughout the platform.

Navigation and brand revamping
Being part of the team that revamped the new navigation, I helped categorize all the verticals, find the most scalable approach, and find a better way to improve the discoverability of the different tools.
We delivered a non-overwhelming and fully customizable navigation so users could easily add only the features they use most. We also removed UI from the top and sides, increasing the white space to prioritize the content.

Figma standards
At New Relic, we put much effort into creating guidelines and workflows for using files and projects between designers, stakeholders, user researchers and content researchers. The goal was to create a boilerplate for projects and an organized file structure that would make it easy for anyone in the company to check the designs and their status.
In parallel, I automated exporting a JSON file using the Figma API, containing all the relevant information from each project and team. Tools like JIRA could then easily consume this file, showing the project's status overview so all stakeholders could check it without diving into the Figma files.
